
Cara Membuat akun shared hosting di DirectAdmin
Jika Anda baru memulai perjalanan sebagai penyedia layanan hosting atau ingin mengelola website dengan mudah, DirectAdmin bisa menjadi pilihan yang tepat. Sebagai salah satu panel kontrol hosting yang paling populer, DirectAdmin memungkinkan Anda untuk mengelola akun shared hosting dengan sangat efisien. Dengan antarmuka yang ramah pengguna dan berbagai fitur unggulan, DirectAdmin memudahkan Anda untuk mengatur website, email, dan database dalam satu platform.
Pada artikel ini, kami akan memberikan panduan langkah demi langkah tentang cara membuat akun shared hosting di DirectAdmin. Baik Anda seorang pemula yang baru mengenal web hosting ataupun seorang administrator yang ingin memperluas pengetahuan, tutorial ini akan membantu Anda memahami proses pembuatan akun hosting dengan mudah
Untuk membuat akun shared hosting pada DirectAdmin, Anda perlu mengikuti beberapa langkah di bawah ini. Proses ini umumnya dilakukan oleh administrator server atau penyedia layanan hosting yang memiliki akses ke panel admin DirectAdmin.
Langkah-langkah membuat akun shared hosting di DirectAdmin:
1.Login ke Panel Kontrol DirectAdmin:
Buka browser Anda dan akses halaman login DirectAdmin:
- http://yourdomain.com:2222 atau http://your-server-ip:2222
Masukkan username dan password untuk login ke panel kontrol.

2.Arahkan ke “Account Manager”:
Setelah berhasil login, pada Panel Admin atau Panel Reseller, cari dan klik pada bagian Account Manager.
3.Pilih “Add New User”:
Di dalam Account Manager, temukan opsi “Add New User” (Tambahkan Pengguna Baru) dan klik opsi tersebut.

4.Masukkan Informasi yang Diperlukan:

- Username: Tentukan nama pengguna untuk akun baru tersebut.
- Email: Masukkan alamat email yang akan digunakan oleh pengguna.
- Domain Name: Masukkan nama domain untuk akun hosting baru (misalnya, example.com).
- Password: Pilih kata sandi yang kuat untuk akun tersebut.
- User Package: Pilih paket hosting yang sesuai untuk akun tersebut.
- IP Address: Pilih IP address yang akan digunakan untuk hosting. Biasanya, Anda dapat memilih “Shared IP” jika menggunakan shared hosting.
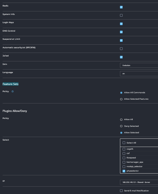
- Customize: Fungsi Customize adalah untuk menyesuaikan pengaturan akun hosting sesuai kebutuhan. Feature Sets, dan lain lain lebih lengkap dan detail

- Send E-mail Notification:Centang opsi ini jika Anda ingin mengirim notifikasi melalui email kepada pengguna setelah akun hosting dibuat.
5.Centang Opsi “Send Email Notification”:
Pastikan untuk mencentang opsi “Send Email Notification” agar pengguna menerima email dengan rincian akun dan informasi login mereka.
6.Klik “Save”:
Setelah semua informasi terisi dengan benar, klik tombol Save untuk menyimpan dan membuat akun pengguna baru.
Setelah proses selesai, pengguna baru akan dapat mengakses akun hosting mereka melalui DirectAdmin. Mereka juga akan menerima email berisi detail login dan informasi penting lainnya.
admin dari seorang yang terus belajar dan mencatat pengalaman ,semoga berguna untuk yang lain